22 如何确定一次完整的请求过程——服务链路跟踪¶
微服务体系下,一个请求会调用多个服务,整个请求就会形成一个调用链,普通的日志输出是无法将整个体系串联起来,调用过程中某一个节点出现异常,定位排查难度系数增高,这种情况下就需要一个组件,来分析系统性能、展现调用链路,以便出现故障时快速定位并解决问题,由此 APM 工具闪亮登场。
APM 是什么¶
全称是 Application Performance Management,关注于系统内部执行、系统间调用的性能瓶颈分析,与传统监控软件(比如 Zabbix)只提供一些零散的监控点和指标相比,即便告警也不知道问题是出在哪里。
抛开商业工具先不谈,开源产品就有许多,Pinpoint、Zipkin、CAT、SkyWalking 等,产品间比较,网络中有相当多的资料来解读,本篇案例实战中采用 SkyWalking 来监控系统,来看看 APM 的功效。
为什么采用 SkyWalking 呢?国内优秀开源项目,更符合国人的开发使用习惯,对国内生态兼容的更好,目前已经捐献给 Apache 组织,影响力进一步扩大、社区活跃度也很高。另外,它透过字节码注入这种无侵入的方式来监控系统,大大降低第三方工具对系统的代码污染。
安装 SkyWalking¶
下载地址(国内镜像):
解压后目录如下:
进入 config 文件夹,打开主配置文件 application.yml,可以发现 SkyWalking 有几种支持集群配置方式:ZooKeeper、Nacos、Etcd、Consul、Kubernates,本示例以单机版演示。SkyWalking 支持三种存储方式,H2、MySQL、ElasticSearch 三种,H2 默认将数据存储在内存中,重启后数据丢失。官方推荐 ElasticSearch,结果不言而喻,ElasticSearch 存储更快更多。
安装 ElasticSearch 下载 ElasticSearch(官方下载需要梯子)¶
我下载的是 Mac 版本,注意版本兼容问题,本处采用 6.8.x,如果采用 ES 7+ 版本,在与 SkyWalking 融合时,会出现数据无法写入的情况。
解压目录如下:
启动 ElasticSearch:(-d 为后台运行方式)
访问 http://127.0.0.1:9200/%EF%BC%8C%E6%B3%A8%E6%84%8F%E6%AD%A3%E5%B8%B8%E6%83%85%E5%86%B5%E4%B8%8B%E8%BE%93%E5%87%BA%E9%A1%B5%E9%9D%A2%EF%BC%8C%E8%A1%A8%E6%98%8E ElasticSearch 安装成功。
配置 SkyWalking 打开主配置文件,修改配置相应¶
变更存储方式为 ElasticSearch,采用默认配置,同时注释掉原来的 h2 配置。
安装监控台 配置 webapp 目录下的 webapp.yml 文件,变更默认超时时间 10000,变更 server.por t= 13800,(原有的 8080 端口与默认的 sentinel-dashboard 端口冲突)如果超时,适当调大一些¶
以上配置结束后,启动 SkyWalking,访问 SkyWalking 的 UI,http://127.0.0.1:8080 正常如下:
日志显示启动成功,管理平台页面 默认端口 8080,登录信息 admin/admin,打开浏览器地址显示如下:
安装客户端 agent 俗称探针,以无侵入的方式来收集和发送数据到归集器。本案例以 Java 的方式加载探针,即 java -jar 的方式。在测试前,首先要构建出 jar 包。在 Eclipse 的根项目中执行 "maven install" 命令,构建输出 jar 包¶
我的 SkyWalking agent 所在目录:
/Users/apple/software/apache-skywalking-apm-bin/agent/skywalking-agent.jar
构建 jar 过程中出现一个小插曲,启动后显示异常:
虽然 pom 配置中引用了 spring-boot-maven-plugin 插件,但构建出的 jar 依然无法找到主清单启动服务,由于我们的 parent 标签为自定义,无法按照标准的 spring-boot-starter-parent 方式构建可执行 jar,这里要特殊处理一下,增加如下配置项,才能达到与 spring-boot-starter-parent 一样的效果,在每个子模块的 pom 中增加此配置,重新测试可以正常启动。
先拿 member 启动一个 agent,看数据能否正常写入 Elasticsearch 库中去,在终端窗口中执行如下命令:
java -javaagent:/Users/apple/software/apache-skywalking-apm-bin/agent/skywalking-agent.jar -Dskywalking.agent.service_name=parking-member-service -Dskywalking.collector.backend_service=127.0.0.1:11800 -jar parking-member-service.jar
查看 agent 目录的日志文件 skywalking-api.log,可以看到客户端正常运行:
DEBUG 2020-02-05 11:45:06:003 SkywalkingAgent-5-ServiceAndEndpointRegisterClient-0 ServiceAndEndpointRegisterClient : ServiceAndEndpointRegisterClient running, status:CONNECTED.
按以上方式,多启动几个应用,并执行几个业务逻辑功能,比如会员绑定用户手机号、开通月卡、付费离场等等,来看下 SkyWalking 的数据收集、展现情况。
注意后面的 jar 执行包路径,如下命令是基于当前目录下执行的操作。
java -javaagent:/Users/apple/software/apache-skywalking-apm-bin/agent/skywalking-agent.jar -Dskywalking.agent.service_name=parking-card-service -Dskywalking.collector.backend_service=127.0.0.1:11800 -jar parking-card-service.jar
java -javaagent:/Users/apple/software/apache-skywalking-apm-bin/agent/skywalking-agent.jar -Dskywalking.agent.service_name=parking-admin-server -Dskywalking.collector.backend_service=127.0.0.1:11800 -jar parking-admin-server.jar
java -javaagent:/Users/apple/software/apache-skywalking-apm-bin/agent/skywalking-agent.jar -Dskywalking.agent.service_name=parking-gateway-service -Dskywalking.collector.backend_service=127.0.0.1:11800 -jar parking-gateway.jar
java -javaagent:/Users/apple/software/apache-skywalking-apm-bin/agent/skywalking-agent.jar -Dskywalking.agent.service_name=parking-resource-service -Dskywalking.collector.backend_service=127.0.0.1:11800 -jar parking-resource.jar
java -javaagent:/Users/apple/software/apache-skywalking-apm-bin/agent/skywalking-agent.jar -Dskywalking.agent.service_name=parking-message-service -Dskywalking.collector.backend_service=127.0.0.1:11800 -jar parking-message-service.jar
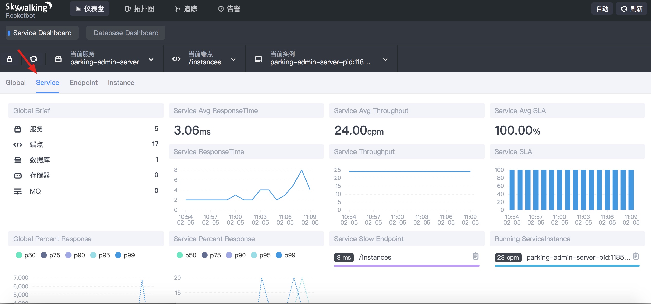
监控台数据展现¶
刷新 SkyWalking 的 UI 界面,可以看到已经有数据收集到。(重点关注图中彩色框框住的三个关键区域)
服务、服务实例、服务接口、数据库的性能监控,服务间的引用关系,服务接口的链路跟踪等等,都能从监控台找到相应的展现,我们这里重点关注下服务请求的链路跟踪。
请求链路案例分析¶
找一个涉及到两个以上服务的链路,深入分析一下,以会员绑定手机号为例子,请求调用到涉及会员服务、月卡服务两个。
左侧为请求端点显示:蓝色是正常的,红色是异常请求。
图中顶部棕色框圈住的部分是 traceid,什么是 traceid,这是一个全局的请求标识,从源头请求开始,中间涉及到的所有服务接口调用都携带此全局标识,用于标记这是一次完整的请求链路,通过这一 id 将所有请求串联起来,形成一个调用树,如上图中蓝色箭头所示的位置。
从中显露出两个信息:
- 一条完整的请求链路,可以跟踪相应的日志信息(借助日志工具,比如 ELK)
- 链路中的节点耗时,为后期优化提供了确切证据
至此,本篇带你使用 SkyWalking 融合到微服务中去,为微服务系统的正常运行保驾护航。有兴趣的同学,可以对照安装下其它的几个监控系统,对比一下,才能发现各自的优劣。












